Skip to main content
About the Resource Center

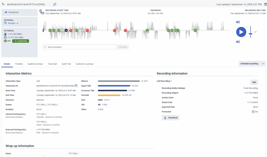
View an interaction’s Details tab

The Details tab provides a central location for viewing information about the interaction. The Details tab summarizes interaction metrics, recording information, wrap-up information, participant data, and SIP diagnostics. For more information, see the following detailed sections.

Note: Acoustic information is only available in the Details tab when an interaction is transcribed. For languages supported for voice transcription and acoustic analysis, see Genesys Cloud supported languages.

Click the image to enlarge.